
Search Consoleを開いて、記事ごとの検索パフォーマンスを確認するのが面倒…。
inSiteなら、Search Consoleと連携して各記事の流入クエリ・表示回数・クリック数をinSite上でまとめて確認。
新規記事やリライト記事の選定がもっと効率的になります。
こんな課題を解決します
- 記事ごとの検索パフォーマンスを確認するのに毎回Search Consoleを開くのが面倒
- どのクエリで流入しているか、記事単位で把握できていない
- 表示回数は多いのにクリックされていない記事を見つけられない
- リライト優先度の判断に時間がかかる
- 新規記事のテーマ選定に根拠がない
- 複数サイトを管理していて、確認作業が煩雑
- Search Consoleのデータと記事一覧が別々で、突き合わせが大変
目次
inSiteで今すぐサイト管理を自動化
まずは無料で試してみてください
14日間の無料トライアルをプレゼント
無料期間中はクレジットカードの登録不要
この機能でできること
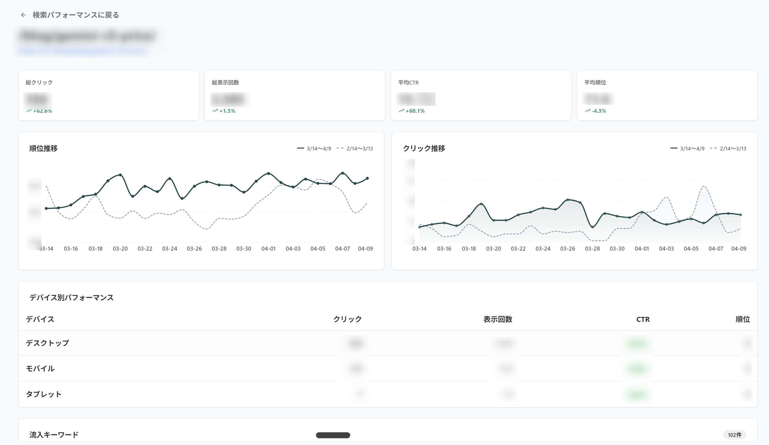
Search Consoleと連携し、以下の検索パフォーマンスデータを記事ごとにinSite上で確認できます。
取得できる情報
- 流入クエリ(どんな検索キーワードで流入しているか)
- 表示回数(検索結果に表示された回数)
- クリック数(実際にクリックされた回数)
- CTR(クリック率)
- 平均掲載順位
記事一覧と検索パフォーマンスが一画面で確認できるため、データの突き合わせが不要。
効率的なコンテンツ改善が可能になります。
こんな使い方ができます
- リライト候補の発見
表示回数が多いのにCTRが低い記事を特定し、タイトルやディスクリプションを改善 - 順位改善の優先度付け
平均掲載順位が惜しい(11〜20位)記事を見つけて、優先的にリライト - 流入クエリの把握
想定外のクエリで流入している記事を発見し、コンテンツを最適化 - 新規記事のテーマ選定
流入クエリから派生キーワードを見つけ、新規記事のネタに活用 - コンテンツ効果測定
リライト後の表示回数・クリック数の変化を調査 - 定期レポートの効率化
クライアントや上司への報告に必要なデータをすぐに確認
もう、Search Consoleを行ったり来たりしなくていい
記事のパフォーマンスを確認するたびにSearch Consoleを開いて、URLでフィルタして、データを確認して…。
この作業、地味に時間がかかりますよね。
inSiteなら、記事一覧と検索パフォーマンスが一画面に集約。
確認したい記事のデータにすぐアクセスできるので、分析からアクションまでのスピードが格段に上がります。
Before:従来の管理方法
- Search Consoleを開いてURLでフィルタ
- 記事ごとに毎回同じ作業を繰り返す
- スプレッドシートにデータを転記
- 記事一覧とデータの突き合わせが面倒
After:inSiteでの管理
- 記事一覧から直接パフォーマンスを確認
- 流入クエリ・表示回数・クリック数が一目で分かる
- データ転記の手間がゼロに
- リライト候補の選定がスムーズに
inSiteで今すぐサイト管理を自動化
まずは無料で試してみてください
14日間の無料トライアルをプレゼント
無料期間中はクレジットカードの登録不要

